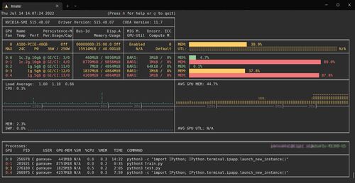
初めに 開発環境 詳細 初めに CLI上でメモリやGPUの使用量を監視するためのコマンドは以下のようなものがあります top(CPUとメモリ) htop(CPUとメモリ) nvidia-smi(GPUがメイン) github.com 公式のReadMeを見ると以下のように見えるとのことです 開発環境 Ub…
引用をストックしました
引用するにはまずログインしてください
引用をストックできませんでした。再度お試しください
限定公開記事のため引用できません。